Your AI-Enabled Digital Backbone for
Modern Retail
Trusted by global retail leaders
Digital Operations Backbone - Save Millions, Optimize O&G operations
Deploy the precise operational solutions you need in weeks, not months or years, while saving 50% on development costs.
Trusted by global oil and gas leaders
Proven results
that drive retail success
$10M-$15M
NPV over 5 years
450%
ROI in just 2.8 months*
8-18
Months to typical payback
Retail teams often struggle with
Returns buried in spreadsheets
Inventory discrepancies across locations
Store audit compliance gaps
Vendor onboarding stuck in approvals
Delivery schedules are managed manually
Data silos across systems
Transform into a Unified Commerce powerhouse across all retail touchpoints
Distributed store management
Automate operations and accelerate expansion from months to weeks
Warehouse operations
Streamline transfers, returns, and inventory with automated alerts
Sales order processing
Simplify modifications, payments and analytics for better decisions
Procurement and supply chain
Digital procurement with catalogs, AP automation and compliance
Store audit and compliance
Automated audits ensure health, safety, and operational compliance
Case management
Rack and resolve customer issues with automated workflows, document storage, and real-time updates
Operations across the retail value chain
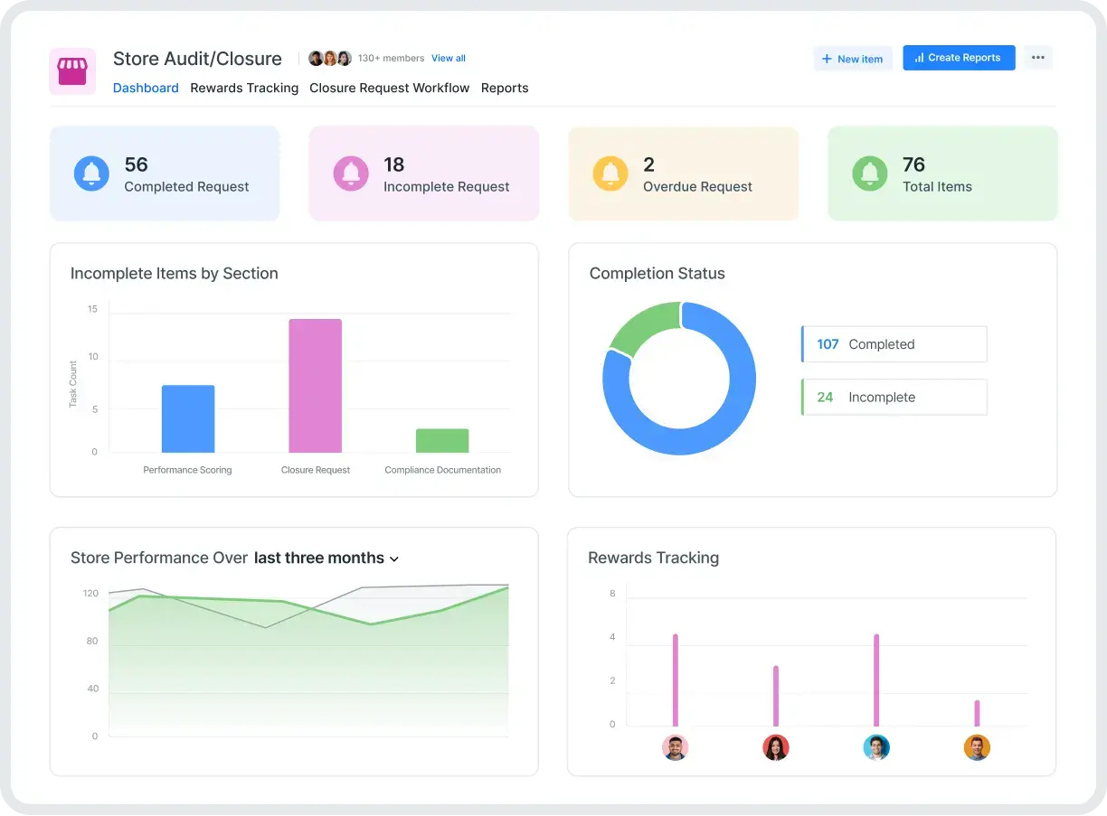
Store audit/closure
Track audit scores and manage the closure of non-performing stores with compliance workflows
Read more
IT asset management
Track IT equipment lifecycle from procurement to disposal across all locations
Read more
Warehouse operations
Streamline receiving, putaway, picking, and dispatching with automated task management
Read more
New product launch
Manage product development lifecycle from ideation to market launch with stage gates
Read more
Capex expenditure
Submit and approve capital expenditure requests with budget validation and tracking
Read more
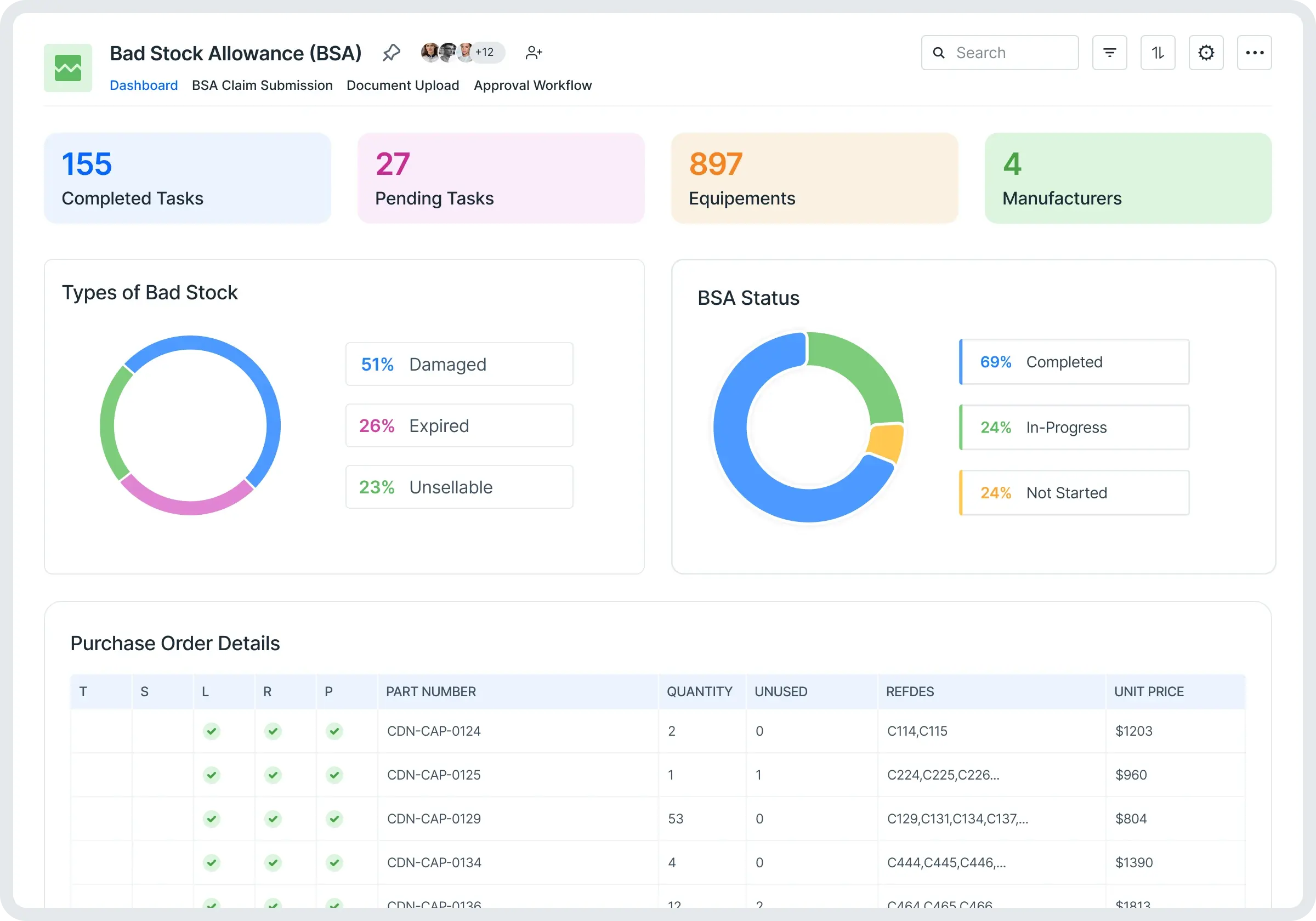
Bad stock allowance (BSA)
Process claims for damaged or unsellable inventory with automated approval workflows
Read more
Dealer onboarding
Streamline dealer registration with document verification and compliance checks
Read more
Product Withdrawal Process
Manage voluntary product removal from sales channels for business
reasons
Product Recall Management
Coordinate urgent product removal and retrieval for safety or compliance
issues
Discontinued Product Handling
Handle end-of-life products including inventory clearance and support
transition


Why Kissflow is your digital backbone
Trigger actions
Calculate SKUs, enable barcode scanning, and track geo-locations based on workflow conditions
Automate retail workflows
Build workflows for budget management specifically allocated for SLA-related CapEx investments
Build dashboards
Gain real-time visibility into what’s in stock, in transit, or in maintenance across locations
Integrate seamlessly
Connect your apps with logistics, warehouse, and billing systems to view all the data in one place
Unified Systems
Maintain all your operational systems alongside your core applications on a single platform
Orchestrate master data
Connect and update data across multiple frontend and backend systems automatically
Proven success across Retail
Major retail companies worldwide have transformed their operations with Kissflow
Being a retail organization, customer experience is extremely important to us. And we need to be equipped internally to be productive and deliver high results. This is where Kissflow has helped us
Muhammad Junaid Budhani
IT Director
Industry
Retail
HeadQuaters
Saudi Arabia
Key Highlights
90%
of Manual Processes Digitized
150-200
Requests Approved Per Week
1,001-5,000
# of Employees
Retail competition moves fast — and so do we. With Kissflow, CJ Express transforms ideas into automated workflows in days, not months — expanding across every corner of our operations to power the next era of retail growth
Prachayon Nitiwattananon
The Head of Transformation
Industry
Retail
HeadQuaters
Thailand
Key Highlights
50+
Manual Processes Digitized
6000+
Requests Processed Every Month
5000+
# of Employees
Frequently Asked Questions
Most retailers see their first processes live in 2-4 weeks, with immediate benefits like faster approvals and better visibility. Full enterprise rollout typically completes in 3-6 months. Our low-code approach means you can deploy new workflows in days rather than months, allowing you to demonstrate value quickly before scaling across your organization.
Our retail customers typically achieve 5X ROI within the first year. Benefits include 60-80% reduction in manual processes, 40-50% faster approval cycles, and significant cost savings from operational efficiency. Key savings come from reduced administrative overhead, faster store launches, improved inventory accuracy, and decreased compliance violations.
Yes, Kissflow is built for enterprise retail with customers managing 100+ locations. Our platform provides centralized control with location-specific customization and real-time visibility across all stores. We offer pre-built connectors and APIs that seamlessly integrate with major retail systems including SAP, Oracle, Microsoft Dynamics, and leading POS/WMS solutions.
No. Kissflow's low-code platform is designed for business users (citizen developers). Your retail operations team can build and modify workflows with minimal IT support. This means you can adapt quickly to seasonal changes, new regulations, or strategic shifts without waiting for IT resources or external consultants.
Kissflow is SOC 2 Type II certified with enterprise-grade security including data encryption (at rest and in transit), role-based access controls, and comprehensive audit trails. We comply with GDPR, CCPA, and other data privacy regulations. You maintain complete control over who can view, edit, or approve data across your organization, with strict data isolation from other customers.
